网络安全参考 | UNIX参考 | GPS参考 | 无线参考 | 在线手册 | OSBUG.ORG | SUNNY-NETWORK.COM
网站地图 RSS订阅
高级搜索 收藏本站
Home | 行业动态 | GPS | Galileo | Glonass | 北斗 | A-GPS | GIS | 地图 | DIY | Google earth | POI | 解决方案
 当前位置: Home > 地图 > 文章  
OZI for PC的GPS地图使用教程I[组图]
文章来源: 21CN汽车频道 文章作者: 老唐 发布时间: 2005-05-19   字体: [ ]  
 

三、GPS导航

1、启动GPS

用菜单“移动地图”→“启动与GPS的NMEA通讯”。

  如果GPS设备、端口和驱动都没有问题。那么OZI开始接收GPS设备的数据。在OZI窗口的左下角出现两种方式的提示:GPS未定位:

  以及GPS已经定位:

  GPS定位需要一定的时间,要在空旷的地方等一段时间。一旦GPS定位,OZI就从“地图文件路径”查找定位位置的所有地图,并找到比例尺最小的一张地图显示定位,同时代表GPS当前位置的红色小车(颜色和图案可以改变)就出现在地图中。小车的顶点就是当前的位置,如果GPS设备是移动的,小车前的一条红虚线就表示GPS设备移动的方向。


2、导航控制
GPS启动后,行走的GPS轨迹默认是不显示的。按下显示轨迹的按钮(“导航”菜单下面的“SHOW”按钮),那么刚刚行走过的蓝色轨迹路线就显示出来了(轨迹的宽度和颜色可以改变)。

地图可以进行简单的放大或缩小。直接用放大比例或者“+”/“-”都可以。OZI使用的是位图,放大和缩小地图会有失真。OZF2格式的地图提供比其他格式更多缩小比例。

  200%地图:

 

  60%地图:

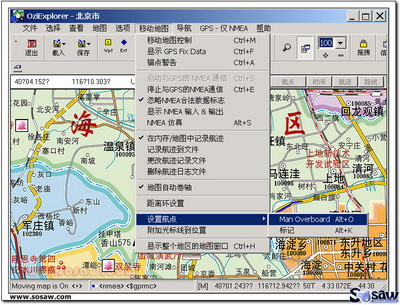
如果想把当前的位置作为航点记录下来。可以使用菜单中“移动地图” 的功能:


  这样一个航点(这里是MOB1)就会作为一个航点记录下来。注意,此时地图上的“航点”变成了红色,代表有新的航点需要保存。

 

 
推荐文章
·基于uClinux的GPSOne/GPS双定位
·MSComm控件的GPS接收机数据终端
·航天GPS接收机的低噪声放大器设
·任我游GPS导航仪软硬件深度实战
·轻车熟路不迷路 带GPS导航MP4推
·猛虎添羽翼 诺基亚E62 GPS专项测
·GPS导航入门手册
·常见GPS接收器采用的GPS芯片种类
·为十一出游做准备 小熊九月GPS横
·航行舵手GPS: Garmin iQue 3600
·GPS软件评测 可定制个性兴趣点的
·各操作系统智能手机 玩转GPS
·GPS RECEIVER
·在PDA 上玩转GARMIN
 

 
共5页: 上一页 [1] [2] 3 [4] [5] 下一页
↑返回顶部   打印本页   关闭窗口↓  

Google
 
Web oldhand.org unixreference.net meshmea.org
相关分类
热点文章
·戴尔蓝牙GPS接收器使用评
·GPS导航入门手册
·任我游GPS导航仪软硬件深
·GPS原理及使用注意事项
·GPS接收机射频前端电路原
·Linux下优秀的GPS导航软件
·OZI地图制作和校准教程
·OZI for PC的GPS地图使用
相关文章
·地面底下可以定位 超强GPS
·GARMIN最新款车载GPS Stre
·两款适合野外徒步穿越的手
·选择什么样的蓝牙型GPS?
·车载GPS全球导航系统的应
·用品评测:探险家V700蓝牙
·GPS入门术语大全
·GPS应用知识(1)
更多...
 
 

Copyright(c) 2006-2007 OLDHAND ORGANIZATION, All Rights reserved.
Power by DedeCms 织梦内容管理系统